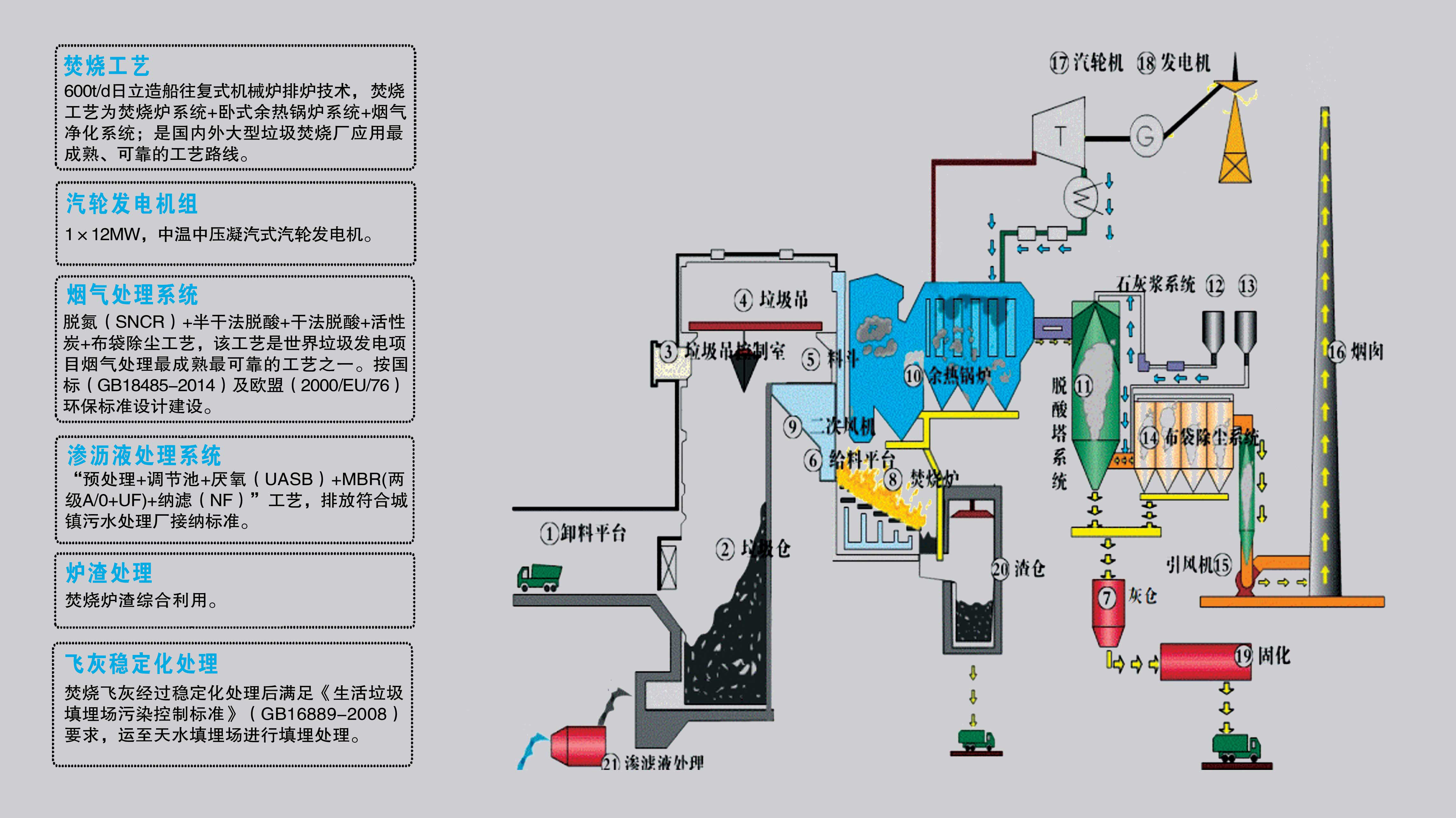
为大力推进天水市生态环境保护、节能减排工作,全面推进天水市绿色经济和生态文明建设的快速发展,天水市政府采用招商引资形式引入,以特许经营权BOO方式,与唯一以节能环保为主业的中央企业-中国节能环保集团有限公司合作,全部由其投资建设与运营天水循环产业园项目。项目整体包括生活垃圾焚烧发电、污泥处置、餐厨处理等组成,是城市固废垃圾分类后的精细化终端处理设施,通过项目的实施最终实现天水市固体废弃物的无害化、减量化、资源化。预计估算总投资约10.6亿元。其中垃圾焚烧发电项目总规模为日处理生活垃圾1200吨。本期已建成一期工程,日处理生活垃圾600吨,建设有一台日处理垃圾600吨焚烧炉排炉和12MW汽轮发电机组,垃圾仓、烟囱等公用设施一次建成,预留二期生产线场地。工程占地面积约80亩,投资约3.25亿元。通过本项目的实施,垃圾不再填埋,节约土地资源,杜绝填埋后长期的有害细菌产生、传染性疾病传播,减少臭气等对周边环境的影响,减少地下水等二次污染,有助于破解天水市垃圾围城困境,有利于改善居于居民生活环境,维护社会稳定;并通过成熟设备工艺与科学管理,将垃圾转化为绿色电能,“变废为宝”,实现垃圾的资源化、减量化、无害化。年处理生活垃圾不低于20万吨,每年可向电网输送绿色电力约0.69亿度,年可节约标准煤6.67万吨,解决就业岗位近100人;年综合利用炉渣近10万吨,用于混凝土添加料、制作建材、填路基等,减少河沙、采石等生态环境破坏。项目主要设备均采用国内外最先进技术国产化设备,烟气采用“SNCR炉内脱硝+旋转雾化半干式脱酸+干石灰喷射+活性炭吸附+布袋除尘”工艺处理,经90m高排气筒排放,达到最新最严国标要求,部分参数甚至优于欧盟标准,并完全有效地控制二噁英的产生和消除。垃圾渗滤液采用“格栅+调节池+厌氧池+MBR生化处理+纳滤”工艺处理达标后,引入污水处理厂,再从污水厂引回中水回用,生产不使用新鲜水。烟气与污水排放数据接入国家生态环境部网站公开,接受公众监管。在厂内与生产线相结合,建设环保展示厅和参观走廊,将环保设施对公众开放,是天水市第一批向市民开放的环保教育基地之一。


该项目于2017年开工建设,严格按照国家、行业和天水市政府相关部门要求,按照中国节能环保集团标准化工作要求开展基本建设。工程过程中未发生安全、质量、环保等事故事件。2018年4月完成工程主体建设,2018年4月30日开始接收天水市城区生活垃圾入仓,6月17日机组并网发电,12月完成工程竣工验收,投入商业运营。目前项目运行稳定,各项设备性能达到设计要求,烟气、污水等排放参数远优于行业控制标准;共处理生活垃圾近19万吨,向电网输送绿色电力约5000万度,项目自建成以来接受社会各界人士参观不低于50批次,近1200人次,不仅有效宣传企业,并使公众对环境保护、“绿水青山就是金山银山”发展理念有了更深刻、更直观地认识和体会。随着天水市城镇化水平的提高和对生态环境标准要求的上升,天水循环产业园项目将启动餐厨垃圾处置、周边县域与农村垃圾的收集与处理、生活垃圾焚烧发电二期等项目的整体建设,争取早日建成天水市固体废弃物综合处理和循环经济产业园区,最大化发挥项目环境效益、社会效益与经济效益。